WGCLOUD - 国产开源主机监控系统
今天推荐一款国产新一代开源主机监控系统——WGCLOUD。它不仅能全面监控服务器和主机的运行状态(如 CPU、内存、磁盘、网络、GPU、硬件信息等),还支持进程、端口、文件防篡改、日志、Docker 容器、数据库及数据表等资源的实时监测。
此外,WGCLOUD 还提供 API 接口监控、网络设备(交换机/路由器等)的 Ping 与 SNMP 监测、自定义指令、计划任务,并自动生成网络拓扑图与可视化大屏。特色功能包括 Web SSH、批量指令下发、FTP/SFTP 监控、K8s 与主流中间件(Kafka、RabbitMQ、Redis 等)监控、Nginx 日志分析、资产管理、账号管理、工作笔记,以及多渠道告警推送(邮件、钉钉、微信、短信等)。
功能强大,开箱即用,是运维与 DevOps 团队的理想选择。

下面我们开始从部署到使用。
一、前期准备
1.JDK环境
WGCLOUD系统server端所在主机需要JDK环境(JDK1.8、JDK11都可以),OpenJDK也可以,更高版本JDK也支持,一般推荐使用JDK1.8或JDK11。
# 检查是否已有环境
sudo java --version如果没有则需要安装JDK:
官网安装JDK方法:Linux安装配置JDK的五种方法 - WGCLOUD
直接使用我用AI写的一键自动化安装脚本。
使用步骤:
创建一个文件
install_jdk.sh。复制以下内容。
执行
chmod +x install_jdk.sh。执行
sudo ./install_jdk.sh。
#!/bin/bash
# ==========================================
# Linux JDK 一键安装脚本 (通用版)
# 默认版本: OpenJDK 17
# 支持系统: Ubuntu, Debian, CentOS, RHEL, Fedora
# ==========================================
# 设置要安装的 Java 版本 (8, 11, 17, 21)
JAVA_VERSION=17
# 检查是否以 root 权限运行
if [ "$(id -u)" != "0" ]; then
echo "❌ 错误: 该脚本必须以 root 权限运行 (请使用 sudo)"
exit 1
fi
echo "=========================================="
echo " 正在检测系统环境..."
echo "=========================================="
# 变量初始化
OS_TYPE=""
INSTALL_CMD=""
PACKAGE_NAME=""
# 检测操作系统类型
if [ -f /etc/debian_version ]; then
OS_TYPE="Debian/Ubuntu"
INSTALL_CMD="apt-get install -y"
UPDATE_CMD="apt-get update"
PACKAGE_NAME="openjdk-${JAVA_VERSION}-jdk"
elif [ -f /etc/redhat-release ]; then
OS_TYPE="CentOS/RHEL"
INSTALL_CMD="yum install -y"
# CentOS/RHEL 包名格式通常为 java-17-openjdk-devel
PACKAGE_NAME="java-${JAVA_VERSION}-openjdk-devel"
else
echo "❌ 不支持的操作系统,请手动安装。"
exit 1
fi
echo "✅ 检测到系统: $OS_TYPE"
echo "✅ 准备安装: $PACKAGE_NAME"
echo "------------------------------------------"
echo " Step 1: 更新软件源并安装 JDK"
echo "------------------------------------------"
# 执行更新 (仅 Debian 系需要显式 update,yum 会自动处理元数据)
if [ "$OS_TYPE" == "Debian/Ubuntu" ]; then
$UPDATE_CMD
fi
# 执行安装
$INSTALL_CMD $PACKAGE_NAME
if [ $? -ne 0 ]; then
echo "❌ 安装失败,请检查网络或软件源配置。"
exit 1
fi
echo "✅ JDK 安装完成!"
echo "------------------------------------------"
echo " Step 2: 配置环境变量 (JAVA_HOME)"
echo "------------------------------------------"
# 动态获取 Java 安装路径
# 这是一个通用方法,通过 readlink 追踪 /usr/bin/java 的真实路径
JAVA_PATH=$(readlink -f $(which java) | sed "s:/bin/java::")
if [ -z "$JAVA_PATH" ]; then
echo "⚠️ 警告: 未能自动找到 JAVA_PATH,请手动配置环境变量。"
else
echo "📍 发现 Java 路径: $JAVA_PATH"
# 写入 /etc/profile.d/java.sh (系统级环境变量,重启依然有效)
echo "export JAVA_HOME=$JAVA_PATH" > /etc/profile.d/java.sh
echo "export PATH=\$JAVA_HOME/bin:\$PATH" >> /etc/profile.d/java.sh
# 修改权限
chmod +x /etc/profile.d/java.sh
# 立即在当前 Shell 生效
source /etc/profile.d/java.sh
echo "✅ 环境变量已写入 /etc/profile.d/java.sh"
fi
echo "------------------------------------------"
echo " Step 3: 验证安装"
echo "------------------------------------------"
java -version
echo "=========================================="
echo "🎉 安装成功!"
echo "💡 注意:如果 'java -version' 没有显示版本,请重新登录终端或运行 'source /etc/profile'"
echo "=========================================="2.数据库系统
WGLOUD系统支持多种数据库如:MySQL、MariaDB、PostgreSQL、Oracle、SQL Server等,选择其中任一种作为数据源即可,如果已安装则跳过。这里我使用mysql数据库系统来存储wgcloud监控系统的数据。
搭建数据库
已补录了一篇mysql服务搭建方法直接参考:Linux系统搭建MySQL
搭建完成后,可使用Navicat可视化工具来操作数据库更加方便。
Navicat破解版及使用方法参考我的博文:Navicat连接MySQL数据库-CSDN博客
二、部署WGCLOUD
1.首先在官网下载最新版本的Linux WGCLOUD压缩包:下载WGCLOUD安装包 - WGCLOUD官网
# 解压
sudo tar -zxvf wgcloud-v3.6.2.tar.gz2.创建一个名为wgcloud的数据库
# 登录数据库
sudo mysql -u root -p
# 在数据库输入创建命令
create database wgcloud;
exit3.在数据库中运行sql文件
# 在解压的文件夹下(wgcloud-v3.6.2/),进入sql目录
sudo cd sql
# 查看sql文件
ls # wgcloud-MySQL.sql wgcloud-Oracle.sql wgcloud-PostgreSQL.sql wgcloud-SQLServer.sql
# 直接命令行运行对应的sql文件
sudo mysql -u root -p wgcloud < wgcloud-MySQL.sql4.修改server配置文件
cd /wgcloud-v3.6.2/server/config/
sudo vim application.yml修改以下核心配置:
数据库连接信息,用户登录名和密码。
# 数据库 相关设置
spring:
application:
name: wgcloud-server
datasource:
driver-class-name: com.mysql.jdbc.Driver
url: jdbc:mysql://localhost:3306/wgcloud?characterEncoding=utf-8&characterSetResults=utf8&autoReconnect=true&useSSL=false&allowMultiQueries=true
username: root
password: 123456
#核心配置参数
base:
#管理员登录账号
account: admin
#管理员登录账号的密码
accountPwd: 123456
#配置登录密码的过期时间,格式如下,只需要填写年月日,密码过期后所有账号都不能登录系统,包括管理员、成员账号、只读账号
pwdExpDate: 2099-11-10
#登录页面是否需要显示验证码,yes显示,no不显示
vercodeCheck: no
#是否开启免密登录,yes开启,no关闭,此功能开启需升级到专业版
openSSO: no
#通信token,agent端的wgToken和此保持一致
wgToken: wgcloud其它参数可参考:配置文件修改说明 - WGCLOUD
5.启动监控系统
# 在server目录下赋可执行
sudo chmod +x start.sh stop.sh
# 运行/终止
./start.sh
./stop.sh创建一个service文件来实现快捷启动:
sudo vim /lib/systemd/system/wgcloud.service # 把下面的内容放到 wgcloud.service 里面
''
[Unit]
Description=test # 可自定义
Requires=network-online.target # 若需要联网后启动的话,则需要加入该参数
After=network-online.target # 若需要联网后启动的话,则需要加入该参数
[Service]
Type=forking
Restart=always
RestartSec=1
ExecStart=/bin/sh /home/xxx/start.sh # 这里写 start.sh 文件的绝对地址
[Install]
WantedBy=multi-user.target
''
3.启动服务
systemctl start wgcloud.service
stsremctl enable --now wgcloud.service访问主界面
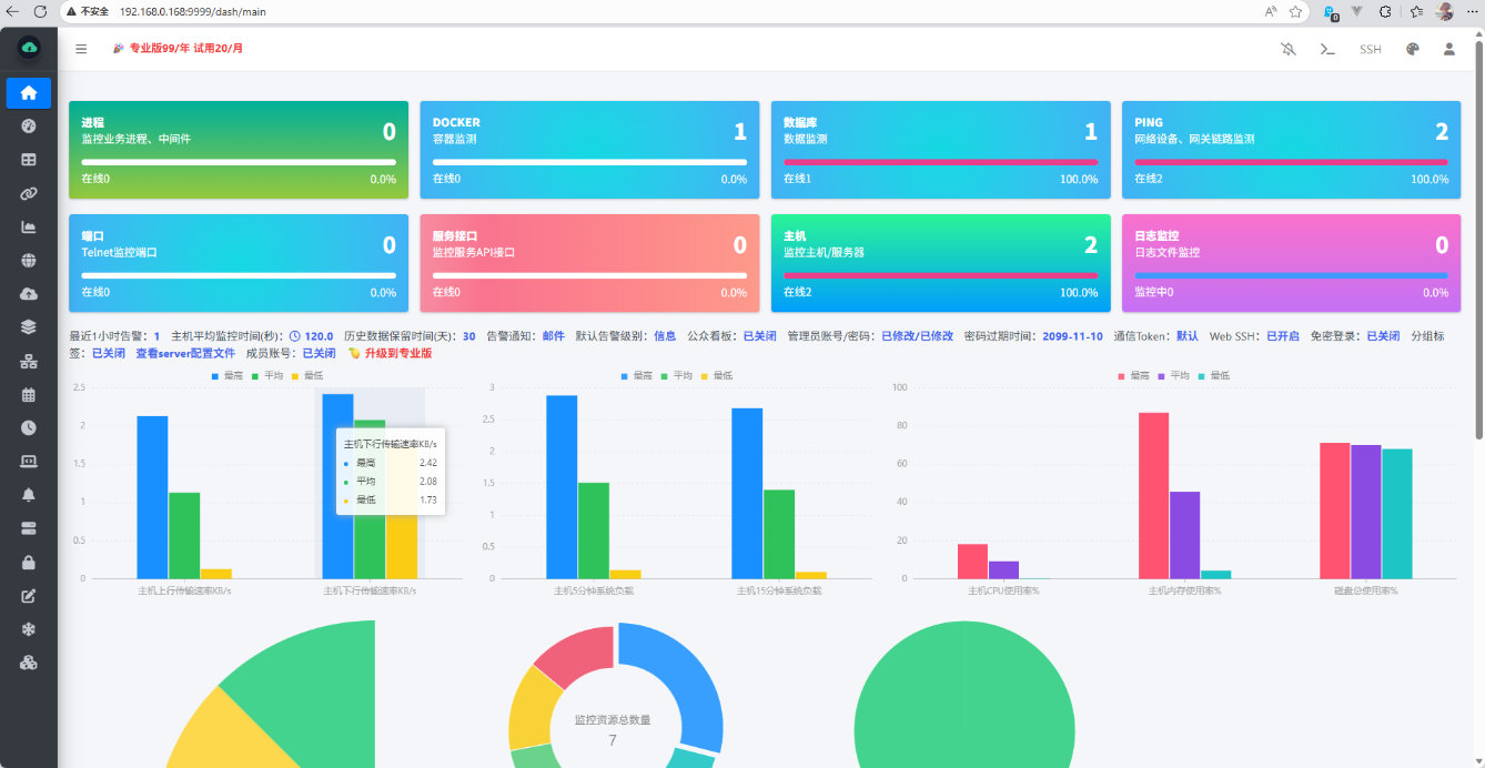
部署了WGCLOUD的server端后,在浏览器访问 http://server_ip:9999,通过刚刚设置的用户名密码来登录:


进入主界面:

三、添加监控主机
添加监控主机就要使用到目录下的agent了,agent有对于Linux系统端和Windows系统两个不同的部署方法。
Linux主机端
1.修改配置文件:
# 修改配置文件
sudo cd agent/
ls # README.txt config log start.sh stop.sh wgcloud-agent-release
cd config
sudo vim application.properties
""
#v3.6.2
#wgcloud-server端web访问地址,将下方替换为server主机IP和端口即可
serverUrl=http://localhost:9999
#本机ip,可以为空,为空时候默认取本机IP,可以配置为字符或数字,不要超过50个字符
bindIp=192.168.0.168
#通信token,请和server端配置的wgToken保持一致
wgToken=wgcloud
""2.启动agent被监控端
# 直接进入到agent下/或者复制agent到指定主机中
sudo cd agent/
ls # README.txt config log start.sh stop.sh wgcloud-agent-release
# 启动
./start.sh
./wgcloud-agent-releaseWindows端
1.下载Windows agent安装包(注意:angent版本需要与server版本一致)
下载链接:WGCLOUD监控系统各种版本agent安装包下载 - WGCLOUD官网
解压后文件目录:

2.启动agent服务
方式 一:直接以管理员运行目录下 .exe 文件,会弹出黑框,关闭黑框即关闭服务。
方式二:将agent注册为windows系统服务:
点击目录下的 regAgentService.bat 或者 regService.bat 这个批处理脚本,直接点击运行就自动注册为系统服务了。
然后打开计算机管理,启动服务,开机自动启动服务。

目录下有 removeService.bat 这个脚本,直接点击运行就可以移除服务。
在主机管理中,可以看到成功监控了server端主机,已经一台Windows主机。

参考文档
希望这篇博客对你有帮助!如果有其他问题,欢迎随时提问!
- 感谢你赐予我前进的力量

